| Начало раздела Производственные, любительские Радиолюбительские Авиамодельные, ракетомодельные Полезные, занимательные | Хитрости мастеру Электроника Физика Технологии Изобретения | Тайны космоса Тайны Земли Тайны Океана Хитрости Карта раздела | |
| Использование материалов сайта разрешается при условии ссылки (для сайтов - гиперссылки) | |||
Навигация: => | На главную/ Каталог патентов/ В раздел каталога/ Назад / |
|
ИЗОБРЕТЕНИЕ
Патент Российской Федерации RU2287081
![]()
ГИДРОГЕНЕРАТОР (ВАРИАНТЫ)
Имя изобретателя: Кузнецов Вениамин Васильевич (RU); Кузнецов Данил Вениаминович
Имя патентообладателя: Кузнецов Вениамин Васильевич (RU); Кузнецов Данил Вениаминович
Адрес для переписки: 454080, г.Челябинск, а/я 12420, В.В. Кузнецову
Дата начала действия патента: 2005.01.31
Изобретение предназначено для использования в гидроэнергетике при создании стационарных и транспортируемых гидроустановок модульного типа, а и для комплектования гидроэлектростанций блочного типа. Гидрогенератор содержит корпус, вал с центральной шестерней, выполненной конической, сателлитные звенья, каждое из которых содержит лопасть, а и валик с коническими шестернями на его концах, при этом один конец валика связан с центральной шестерней. На одном из концов не вращающегося вокруг своей оси центрального вала, расположенного вертикально, жестко установлена центральная коническая шестерня, а сателлитные звенья расположены вокруг нее радиально и равномерно. Валик каждого сателлитного звена с коническими шестернями на концах выполнен односекционным, а коническая шестерня, принадлежащая валику и обращенная в сторону лопасти того же сателлитного звена, находится во взаимодействии с конической шестерней, укрепленной жестко и соосно с малой цилиндрической шестерней лопастного редуктора. Большая цилиндрическая шестерня взаимодействует с малой и крепится на оси лопасти, установленной вертикально. Каждая лопасть концами своей оси опирается с возможностью вращения на кронштейны, укрепленные основаниями на цилиндрическом корпусе, установленном относительно центрального вала коаксиально с возможностью вращения, а вершины кронштейнов с обоих концов центрального вала соединены кольцевыми ободами. Верхний обод является приводным колесом и связан с преобразователями энергии, при этом центральный вал обоими концами опирается с фиксацией на каркас, снабженный понтонными устройствами. Описаны варианты выполнения гидрогенератора. Изобретение позволяет обеспечить использование с максимальной эффективностью энергии течения рек с исключением экологических проблем, связанных с затоплением поймы рек, вызванных постройкой плотин, энергии океанских течений, энергии приливов и отливов путем применения лопастей с двумя точками опоры, а и предельно простую конструкцию и высокую технологичность изготовления и обслуживания гидрогенератора.
ОПИСАНИЕ ИЗОБРЕТЕНИЯ
Изобретение относится к гидроэнергетике и может быть использовано при создании стационарных и транспортируемых гидроустановок модульного типа, предназначенных для самостоятельного использования, а и для их комплектования в автономные блочные гидроэлектростанции.
Известен гидрогенератор, содержащий вал, снабженный сателлитными звеньями, содержащими лопасти, оси которых соединены с шестернями (см. RU 2050466 С1, кл. F 03 D 7/06, 20.12.1995).
Известна глубинная подвесная многороторная ГЭС с использованием вышеуказанных генераторов, установленных на платформе под поплавками (см. RU 2080476 С1, кл. F 03 B 7/00, 13/10, 27.05.1997).
Недостатком указанного гидрогенератора является необходимость герметичного исполнения всей его конструкции, а и невысокая надежность из-за применения лопастей, укрепленных одним концом.
Технический результат заключается в использовании с максимальной эффективностью энергии течения воды при предельно возможной простоте конструкции, в повышении ее надежности и технологичности при изготовлении, а и при эксплуатации и обеспечивается за счет того, что в генераторе (вариант 1), содержащем корпус, вал с центральной шестерней, выполненной конической, сателлитные звенья, каждое из которых содержит лопасть, а и валик с коническими шестернями на его концах, при этом один конец валика связан с центральной шестерней, согласно изобретению на одном из концов не вращающегося вокруг своей оси центрального вала, расположенного вертикально, жестко установлена центральная коническая шестерня, а сателлитные звенья расположены вокруг нее радиально и равномерно, при этом валик каждого сателлитного звена выполнен односекционным, а коническая шестерня, принадлежащая валику и обращенная в сторону лопасти того же сателлитного звена находится во взаимодействии с конической шестерней, укрепленной жестко и соосно с малой цилиндрической шестерней лопастного редуктора, а большая цилиндрическая шестерня взаимодействует с малой и крепится на оси лопасти, установленной вертикально, при этом каждая лопасть концами своей оси опирается с возможностью вращения на кронштейны, укрепленные основаниями на цилиндрическом корпусе, установленном относительно центрального вала коаксиально с возможностью вращения, а вершины кронштейнов с обоих концов центрального вала соединены кольцевыми ободами, причем верхний обод является приводным колесом и связан гибкой передачей с преобразователями энергии, при этом центральный вал обоими концами опирается с фиксацией на каркас, снабженный понтонными устройствами.
В генераторе (вариант 2), содержащем корпус, вал с центральной шестерней, выполненной конической, сателлитные звенья, каждое из которых содержит лопасть, а и валик с коническими шестернями на его концах, при этом один конец валика связан с центральной шестерней, согласно изобретению на одном из концов не вращающегося вокруг своей оси центрального вала, расположенного вертикально, жестко установлена центральная коническая шестерня, а сателлитные звенья расположены вокруг нее радиально и равномерно, при этом валик каждого сателлитного звена выполнен односекционным, а коническая шестерня, принадлежащая валику и обращенная в сторону лопасти того же сателлитного звена, находится во взаимодействии с конической шестерней, укрепленной на оси лопасти, установленной вертикально, при этом каждая лопасть концами своей оси опирается с возможностью вращения на кронштейны, укрепленные основаниями на цилиндрическом корпусе, установленном относительно центрального вала коаксиально с возможностью вращения, а вершины кронштейнов с обоих концов центрального вала соединены кольцевыми ободами, причем верхний обод является приводным колесом и связан гибкой передачей с преобразователями энергии, при этом центральный вал обоими концами опирается с фиксацией на каркас, снабженный понтонными устройствами.
В генераторе (вариант 3), содержащем корпус, вал с центральной шестерней, выполненной конической, сателлитные звенья, каждое из которых содержит лопасть, а и валик с коническими шестернями на его концах, при этом один конец валика связан с центральной шестерней, согласно изобретению на одном из концов не вращающегося вокруг своей оси центрального вала, расположенного горизонтально, жестко установлена центральная коническая шестерня, а сателлитные звенья расположены вокруг нее радиально и равномерно, при этом валик каждого сателлитного звена выполнен односекционным, а коническая шестерня, принадлежащая валику и обращенная в сторону лопасти того же сателлитного звена, находится во взаимодействии с конической шестерней, укрепленной жестко и соосно с малой цилиндрической шестерней лопастного редуктора, а большая цилиндрическая шестерня взаимодействует с малой и крепится на оси лопасти, установленной горизонтально, при этом каждая лопасть концами своей оси опирается с возможностью вращения на кронштейны, укрепленные основаниями на цилиндрическом корпусе, установленном относительно центрального вала коаксиально с возможностью вращения, а вершины кронштейнов с обоих концов центрального вала соединены кольцевыми ободами, являющимися приводными колесами, которые связаны гибкой передачей с преобразователями энергии, при этом центральный вал обоими концами опирается с фиксацией на каркас.
В генераторе (вариант 4), содержащем корпус, вал с центральной шестерней, выполненной конической, сателлитные звенья, каждое из которых содержит лопасть, а и валик с коническими шестернями на его концах, при этом один конец валика связан с центральной шестерней, согласно изобретению на одном из концов не вращающегося вокруг своей оси центрального вала, расположенного горизонтально, жестко установлена центральная коническая шестерня, а сателлитные звенья расположены вокруг нее радиально и равномерно, при этом валик каждого сателлитного звена выполнен односекционным, а коническая шестерня, принадлежащая валику и обращенная в сторону лопасти того же сателлитного звена, находится во взаимодействии с конической шестерней, укрепленной на оси лопасти, установленной горизонтально, при этом каждая лопасть концами своей оси опирается с возможностью вращения на кронштейны, укрепленные основаниями на цилиндрическом корпусе, установленном относительно центрального вала коаксиально с возможностью вращения, а вершины кронштейнов с обоих концов центрального вала соединены кольцевыми ободами, являющимися приводными колесами, которые связаны гибкой передачей с преобразователями энергии, при этом центральный вал обоими концами опирается с фиксацией на каркас.
![]() | ![]() |
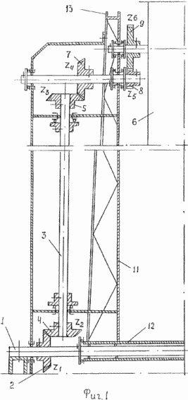
На фиг.1 изображены внутренние кинематические связи ротора гидрогенераторов (варианта 1 и 3);
на фиг.2 - внутренние кинематические связи ротора гидрогенераторов (вариант 2 и 4) ;
![]() | ![]() |
![]() | Фиг.3 - ротор гидрогенераторов (вариант 1 и 2) вид сверху или ротор гидрогенераторов (вариант 3 и 4) вид сбоку. Фиг.4 - общий вид гидрогенераторов (вариант 1 и 2). Фиг.5 - общий вид гидрогенераторов (вариант 3 и 4). |
Гидрогенераторы снабжены ротором, содержащим центральный вал 1, не вращающийся вокруг своей оси, при этом центральный вал 1 расположен вертикально для гидрогенераторов (вариант 1 и 2) и горизонтально для гидрогенераторов (вариант 3 и 4). На одном из концов центрального вала жестко установлена центральная коническая шестерня 2, а сателлитные звенья расположены вокруг нее радиально и равномерно, при этом валик 3 каждого сателлитного звена с коническими шестернями 4 и 5 на концах выполнен односекционным, а коническая шестерня 4, принадлежащая валику и обращенная в сторону центральной конической шестерни, находится с ней во взаимодействии, а коническая шестерня 5, принадлежащая валику и обращенная в сторону лопасти 6 того же сателлитного звена, находится во взаимодействии с конической шестерней 7, укрепленной для гидрогенераторов (варианты 1 и 3) жестко и соосно с малой цилиндрической шестерней 8 лопастного редуктора, а большая цилиндрическая шестерня 9 взаимодействует с малой и крепится на оси лопасти 6. Для гидрогенераторов (вариант 2 и 4) коническая шестерня 5, принадлежащая валику и обращенная в сторону лопасти 6, находится во взаимодействии с конической шестерней 10, установленной на оси лопасти 6.
Для гидрогенераторов (вариант 1 и 2) лопасти ротора установлены вертикально, а для гидрогенераторов (вариант 3 и 4) - горизонтально.
Для гидрогенераторов всех вариантов каждая лопасть 6 концами своей оси опирается с возможностью вращения на кронштейны 11, укрепленные основаниями на цилиндрическом корпусе 12, установленном относительно центрального вала 1 коаксиально с возможностью вращения, а вершины кронштейнов 11 с обоих концов центрального вала 1 соединены кольцевыми ободами 13. Для гидрогенераторов (вариант 1 и 2) верхний обод является приводным колесом и связан гибкой передачей 14 с преобразователем энергии 15, при этом центральный вал 1 обоими концами опирается с фиксацией на каркас 16, снабженный понтонными устройствами 17. Для гидрогенераторов (вариант 3 и 4) оба обода 13 являются приводными колесами и связаны гибкой передачей 14 с преобразователями энергии 15, при этом центральный вал 1 обоими концами опирается с фиксацией на каркас 16.
Для гидрогенераторов всех вариантов при полном обороте ротора вокруг своей оси лопасти 6 совершают пол-оборота, при этом направление вращения лопастей 6 совпадает с направлением вращения ротора.
Соотношение числа зубьев шестерен 2-4 (Z1-Z2), 5-7 (Z3-Z4) гидрогенераторов (вариант 1 и 3) на фиг.1, а и шестерен 2-4 (Z1-Z2) гидрогенератора (вариант 2) и гидрогенератора (вариант 4) равно 1:1.
Соотношение числа зубьев шестерен 8-9 (Z5-Z6) гидрогенераторов (вариант 1 и 3) на фиг.1, а и шестерен 5-10 (Z3-Z4) гидрогенератора (вариант 2) и гидрогенератора (вариант 4) равно 1:2, при этом возможное число лопастей 6 определяется количеством конических шестерен 4, имеющих возможность взаимодействовать с центральной конической шестерней 2.
В конструкции гидрогенераторов с большим количеством лопастей соотношение числа зубьев вышеуказанных пар шестерен меняется с сохранением общего передаточного отношения, равного 0,5.
Подготовка гидрогенераторов (вариант 1 и 2) к работе и их работа.
Данные гидрогенераторы, перспективны при использовании энергии течения рек, энергии океанских и морских течений, а и энергии приливов и отливов.
На базе этих гидрогенераторов может быть создано энергообеспечение океанских и морских лабораторий, а и океанских и морских поселений, которые располагаются над каркасом 16 гидрогенераторов или их блоков.
На морском дне подготавливаются точки крепления тросов, удерживающих каркас 16 гидрогенераторов (блока гидрогенераторов) в статическом состоянии. Первоначальная установка лопастей 6 гидрогенераторов производится до погружения гидрогенераторов в воду. Каркас 16 гидрогенераторов ориентируется таким образом, чтобы одна из сторон каркаса 16, представляющим в горизонтальном сечении квадрат, была направлена вдоль морского течения. Условно эта сторона называется опорной. Лопасти 6 гидрогенераторов поочередно приводятся к стороне, противоположной опорной, и плоскости лопастей 6 гидрогенераторов устанавливаются параллельно плоскости этой стороны, при этом кронштейн, к которому крепится настраиваемая лопасть, будет перпендикулярен этой стороне. Гидрогенераторы опускаются на поверхность воды, при этом опорная сторона сохраняет направление вдоль морского течения. Понтоны 17 постепенно заполняются водой, гидрогенераторы погружаются на требуемую глубину, при этом плоскость каркаса 16, предназначенная для расположения жилой зоны, будет находиться на выбранном расстоянии от воды. Каркас 16 гидрогенераторов крепится тросами к точкам крепления на морском дне, а в составе блока гидрогенераторов - к каркасу 16 блочной конструкции, а и к каркасам 16 соседних гидрогенераторов. Вода из понтонов 17 выкачивается. Конструкция приобретает расчетную плавучесть.
Набегающий поток воды VI, воздействуя на лопасти 6, создает вращающий момент ротора, при этом в результате взаимодействия центральной конической шестерни 2 с коническими шестернями 4 сателлитных звеньев и, далее, с шестернями 5, 7, 8, 9 и с шестернями 5 и 10 происходит разворот плоскости лопастей 6 под оптимальным углом к потоку воды.
При проектировании и эксплуатации гидрогенераторов, использующих энергию приливов и отливов, немаловажное значение имеет то, что работоспособность и эффективность работы предлагаемых гидрогенераторов не зависит от смены направления течения воды на противоположный, что является своеобразным свойством их функциональной симметрии.
Подготовка гидрогенераторов (вариант 3 и 4) к работе и их работа.
Данные гидрогенераторы перспективны при использовании энергии течения рек, имеющих подледное течение в зимнее время, а и энергии течения незамерзающих рек.
Для гидрогенераторов на дне реки подготавливается площадка с возможностью крепления каркаса 16. Первоначальная установка лопастей 6 производится следующим образом. Каждая лопасть 6 поочередно приводится в крайнее нижнее положение и устанавливается горизонтально. Погружение гидрогенераторов в воду производится в положении оси ротора гидрогенератора вдоль течения реки. Каркас 16 прикрепляется к площадке с возможностью последующего разворота каркаса 16 таким образом, чтобы ось ротора гидрогенератора стала перпендикулярна течению реки.
Принцип работы гидрогенераторов (вариант 3 и 4) аналогичен работе гидрогенераторов (вариант 1 и 2).
При практическом осуществлении заявленные решения позволят создать новый тип преобразователей энергии текущей воды.
Промышленное применение заявленных решений позволит разрешить многие проблемы энергообеспечения без загрязнения окружающей среды, а и без затопления огромных территорий для создания водохранилищ, необходимых при использовании гидрогенераторов существующего типа в составе современных гидроэлектростанций.
ФОРМУЛА ИЗОБРЕТЕНИЯ
1. Гидрогенератор, содержащий корпус, вал с центральной шестерней, выполненной конической, сателлитные звенья, каждое из которых содержит лопасть, а и валик с коническими шестернями на его концах, при этом один конец валика связан с центральной шестерней, отличающийся тем, что на одном из концов не вращающегося вокруг своей оси центрального вала, расположенного вертикально, жестко установлена центральная коническая шестерня, а сателлитные звенья расположены вокруг нее радиально и равномерно, при этом валик каждого сателлитного звена с коническими шестернями на концах выполнен односекционным, а коническая шестерня, принадлежащая валику и обращенная в сторону лопасти того же сателлитного звена, находится во взаимодействии с конической шестерней, укрепленной жестко и соосно с малой цилиндрической шестерней лопастного редуктора, а большая цилиндрическая шестерня взаимодействует с малой и крепится на оси лопасти, установленной вертикально, при этом каждая лопасть концами своей оси опирается с возможностью вращения на кронштейны, укрепленные основаниями на цилиндрическом корпусе, установленном относительно центрального вала коаксиально с возможностью вращения, а вершины кронштейнов с обоих концов центрального вала соединены кольцевыми ободами, причем верхний обод является приводным колесом и связан с преобразователями энергии, при этом центральный вал обоими концами опирается с фиксацией на каркас, снабженный понтонными устройствами.
2. Гидрогенератор, содержащий корпус, вал с центральной шестерней, выполненной конической, сателлитные звенья, каждое из которых содержит лопасть, а и валик с коническими шестернями на его концах, при этом один конец валика связан с центральной шестерней, отличающийся тем, что на одном из концов не вращающегося вокруг своей оси центрального вала, расположенного вертикально, жестко установлена центральная коническая шестерня, а сателлитные звенья расположены вокруг нее радиально и равномерно, при этом валик каждого сателлитного звена с коническими шестернями на концах выполнен односекционным, а коническая шестерня, принадлежащая валику и обращенная в сторону лопасти того же сателлитного звена, находится во взаимодействии с конической шестерней, укрепленной на оси лопасти, установленной вертикально, при этом каждая лопасть концами своей оси опирается с возможностью вращения на кронштейны, укрепленные основаниями на цилиндрическом корпусе, установленном относительно центрального вала коаксиально с возможностью вращения, а вершины кронштейнов с обоих концов центрального вала соединены кольцевыми ободами, причем верхний обод является приводным колесом и связан с преобразователями энергии, при этом центральный вал обоими концами опирается с фиксацией на каркас, снабженный понтонными устройствами.
3. Гидрогенератор, содержащий корпус, вал с центральной шестерней, выполненной конической, сателлитные звенья, каждое из которых содержит лопасть, а и валик с коническими шестернями на его концах, при этом один конец валика связан с центральной шестерней, отличающийся тем, что на одном из концов не вращающегося вокруг своей оси центрального вала, расположенного горизонтально, жестко установлена центральная коническая шестерня, а сателлитные звенья расположены вокруг нее радиально и равномерно, при этом валик каждого сателлитного звена с коническими шестернями на концах выполнен односекционным, а коническая шестерня, принадлежащая валику и обращенная в сторону лопасти того же сателлитного звена, находится во взаимодействии с конической шестерней, укрепленной жестко и соосно с малой цилиндрической шестерней лопастного редуктора, а большая цилиндрическая шестерня взаимодействует с малой и крепится на оси лопасти, установленной горизонтально, при этом каждая лопасть концами своей оси опирается с возможностью вращения на кронштейны, укрепленные основаниями на цилиндрическом корпусе, установленном относительно центрального вала коаксиально с возможностью вращения, а вершины кронштейнов с обоих концов центрального вала соединены кольцевыми ободами, являющимися приводными колесами, которые связаны гибкой передачей с преобразователями энергии, при этом центральный вал обоими концами опирается с фиксацией на каркас.
4. Гидрогенератор, содержащий корпус, вал с центральной шестерней, выполненной конической, сателлитные звенья, каждое из которых содержит лопасть, а и валик с коническими шестернями на его концах, при этом один конец валика связан с центральной шестерней, отличающийся тем, что на одном из концов не вращающегося вокруг своей оси центрального вала, расположенного горизонтально, жестко установлена центральная коническая шестерня, а сателлитные звенья расположены вокруг нее радиально и равномерно, при этом валик каждого сателлитного звена с коническими шестернями на концах выполнен односекционным, а коническая шестерня, принадлежащая валику и обращенная в сторону лопасти того же сателлитного звена, находится во взаимодействии с конической шестерней, укрепленной на оси лопасти, установленной горизонтально, при этом каждая лопасть концами своей оси опирается с возможностью вращения на кронштейны, укрепленные основаниями на цилиндрическом корпусе, установленном относительно центрального вала коаксиально с возможностью вращения, а вершины кронштейнов с обоих концов центрального вала соединены кольцевыми ободами, являющимися приводными колесами, которые связаны гибкой передачей с преобразователями энергии, при этом центральный вал обоими концами опирается с фиксацией на каркас.
Версия для печати
Дата публикации 12.01.2007гг
Created/Updated: 25.05.2018
|





